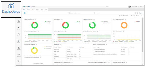
Dashboards🔗
The Dashboards navigation panel presents a collection of networking monitoring tools used to track system-wide information, such as Service Port activity, virtual machine performance statistics, provisioning information, and more.
Dashboards Feature Availability
The Dashboards navigation panel is only available to systems that have the Monitoring VM installed. For systems without an enabled Monitoring VM, the Dashboards navigation panel is replaced by the System Graphs navigation panel.
Dashboards are grouped by tab name and these are Site, Switch, Port, Tenant, Corning Everon and Pod.
Site🔗
The Site dashboard presents high-level statistical information for all devices in the network, such as the percentage of in-service devices and general connectivity data.
Switch🔗
The Switch dashboard presents data specific to each individual switch. You can select the desired switch by using the Switch and Port Type dropdown menus. 
Port🔗
The Port dashboard presents data specific to each individual port. You can select the desired port by using the Port drop down menu. 
Tenant🔗
The Tenant dashboard presents data specific to each tenant. You can select the desired tenant by using the Tenant drop down menu. 
Pod🔗
The Pod dashboard presents data specific to each pod. You can select the desired pod using the Pod dropdown menu.

